Scada.Pro


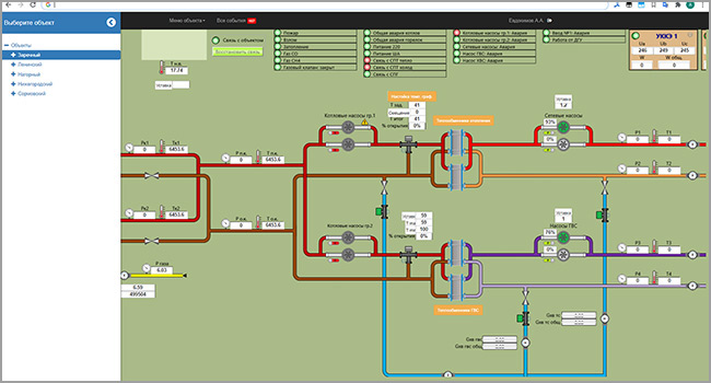
Scada.Pro предназначен для дистанционного контроля состояния технологических объектов, а также управления технологическим процессом производства и распределения энергоресурсов (электроэнергия, тепловая энергия, вода и т.д.).

Узнать больше

У нас есть то, что вам нужно!


Scada.Pro имеет многоуровневую архитектуру:
  • верхний уровень – распределенная иерархическая структура диспетчерского контроля и управления (серверы, АРМы диспетчеров, технологов и т.д.);
  • средний уровень – контролируемые пункты, расположенные на объектах автоматизации (шкафы автоматизации и диспетчеризации, шкафы управления и т.п.);
  • нижний уровень – непосредственно исполнительные механизмы и устройства, датчики и приборы, аварийная сигнализация.

Scada.Pro использует двойной контроль режима управления, что защищает от несанкционированного доступа к управлению технологическим процессом. Все действия оператора записываются в журнал событий.

Scada.Pro позволяет получать и передавать информацию по различным каналам связи (выделенный, коммутируемый, цифровой, радио и т.д.), все каналы связи шифруются и защищены от несанкционированного доступа. Предусмотрена возможность использования сразу нескольких каналов связи как на верхнем, так и на среднем уровнях.

Scada.Pro имеет модульную структуру построения, обладает интуитивно понятным графическим интерфейсом и обеспечивает следующие функции:
  • измерение и сбор данных с датчиков (например, давления и температуры в трубопроводах), их обработку в соответствии с заданным алгоритмом и отображение на экране АРМ диспетчера и на панели оператора;
  • телесигнализацию состояния контролируемых и управляемых объектов;
  • телесигнализацию отклонения любого из контролируемых параметров, за пределы допустимого значения, заданного программно;
  • телесигнализацию неисправности оборудования и несанкционированного изменения состояний и режимов работы любого из контролируемых и управляемых объектов;
  • выдачу и отслеживание выполнения команд управления технологическими объектами;
  • сбор данных и управление различными устройствами с помощью стандартных промышленных протоколов обмена;
  • сбор данных с регуляторов о положении клапанов и задания уставок телерегулирования положением клапанов;
  • сбор данных с приборов учета энергоресурсов, поддерживается большинство широко распространённых протоколов и приборов учета тепла, электроэнергии, воды);
  • отображение, автоматическую регистрацию и архивирование в базе данных (с привязкой к реальному времени прохождения событий) текущей информации, аварийных сообщений, действий диспетчерского персонала и другой необходимой информации;
  • формирование отчетов заданной формы;
  • синхронизацию времени между сервером точного времени или АРМ диспетчера и устройствами среднего и нижнего уровня.
Свяжитесь с нами

Шкаф автоматизации и диспетчеризации


Состав:
  • Шкаф автоматики и диспетчеризации (ШАД) ТУ 4232-002-94879346 – 2012 (декларация о соответствии требованиям промышленной безопасности ТС № RU Д-RU.АГ78.В.07813),
  • Комплект эксплуатационной документации.

Шкаф автоматики и диспетчеризации предназначен для централизованного диспетчерского контроля и управления рассредоточенными технологическими процессами.

На базе шкафа путем проектной компоновки возможна реализация территориально рассредоточенных систем централизованного диспетчерского контроля и управления рассредоточенными технологическими процессами.

Шкаф может быть применен, как автономно, так и в составе технических средств АСУ ТП более высокого уровня.

В шкафах автоматики и диспетчеризации используется надежное оборудование, прошедшее испытания в реальных условиях эксплуатации.

Модульная компоновка шкафов автоматики и диспетчеризации обеспечивает хорошую ремонтопригодность и простоту в обслуживании системы. Модульность построения шкафов позволяет наращивать количество каналов контроля и управления в системе.

Шкаф автоматики и диспетчеризации позволяет управлять оборудованием как из диспетчерской (используя двойной контроль команд управления), так и в автоматическом режиме по заранее заданным алгоритмам.

Программное обеспечение, устанавливаемое на контроллерах в шкафах автоматики и диспетчеризации разработано на базе многозадачной сетевой операционной системы реального времени QNX, что гарантирует своевременную доставку информации от контролируемого оборудования до АРМ диспетчера.

Программное обеспечение шкафа автоматики и диспетчеризации позволяет осуществлять передачу информации на верхний уровень (Скада система) по стандартным известным протоколам передачи данных.

Программное обеспечение шкафа автоматики и диспетчеризации позволяет осуществлять стыковку с внешними контроллерами и устройствами по стандартным протоколам обмена.

Программное обеспечение шкафа автоматики и диспетчеризации производит обработку собираемой информации и осуществляет передачу параметров, которые изменились на величину минимально необходимую для регистрации в системе, что позволяет существенно сократить трафик передаваемой информации.

Высокопроизводительные модули АЦП позволяют опрашивать контролируемое оборудование до 1000 раз в секунду, что позволяет своевременно выявить аварийные ситуации с быстро протекающим характером и своевременно отреагировать на внештатную ситуацию (закрыть, открыть краны, задвижки и т.д., остановить насосы, изолировать участок трубопровода, на котором произошел разрыв).

Свяжитесь с нами

Контактная информация


+7 (831) 278-03-03